Consigue el cambio, controlando el riesgo
Gestiona e implementa cambios fácilmente con InvGate Service Management. Nuestro motor de workflow y capacidades de automatización te simplifican la evaluación del impacto, el riesgo y la urgencia de los cambios, la priorización y aprobación, y la coordinación de su implementación, todo de manera controlada y eficiente.
Plataforma de Gestión de Cambios sin código

Mejores prácticas ITIL certificadas

Analytics de gestión del cambio
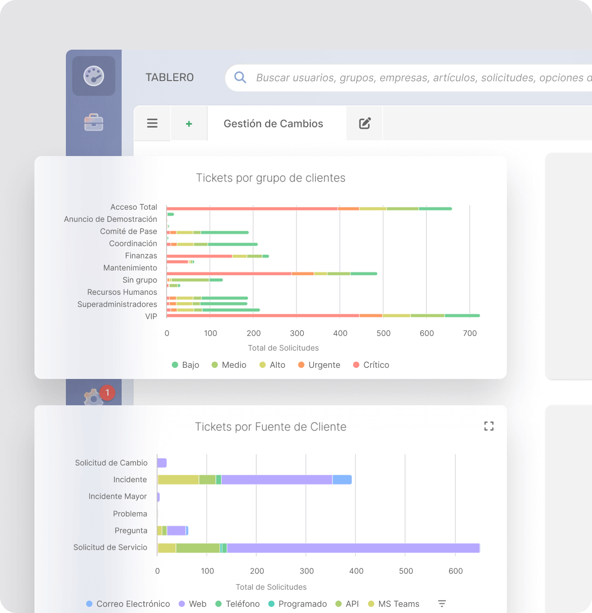
Al igual que todos los módulos de InvGate Service Management, la Gestión del Cambio cuenta con el soporte de un paquete completo de reportes y análisis, que permite a los encargados de Gestión del Cambio y gerentes senior entender cómo está funcionando el proceso de cambio, desde el inicio de RFC a su aprobación. Estas funcionalidades también cumplen con las necesidades de gobernabilidad respecto del control de cambios, como por ejemplo las pistas de auditoría.

Una plataforma integrada ITSM

Descubre otras funcionalidades de Service Management
Gestión de solicitudes
Manejo de incidentes, consultas y pedidos
Funcionalidades IA
Mejora la eficiencia del soporte
Autoservicio
Promueve la autogestión
Workflows
Mejora la eficiencia en IT
Agente Virtual de Servicio
Resolución de tickets conversacional
Analytics
Analiza tus esfuerzos
Base de Conocimiento
Cómo acumular y compartir conocimientos
Gestión del Cambio
Cómo manejar mejor el cambio
Gestión de Problemas
Sé proactivo
Automatizaciones
Automatiza los procesos de asistencia
ITIL
Emplea mejores prácticas
SLAs
Prioriza las operaciones de IT
Gamificación
Mejora la productividad de tu equipo
Multi-Departamento
Expándete por fuera de IT
